Monitor your instances

How to get Prometheus real-time metrics from your Stackhero instances

Stackhero helps you retrieve real-time metrics from your instances in Prometheus format. This seamless integration makes it easy to visualise data with Grafana dashboards and to trigger alerts using Prometheus (via email, SMS, Slack, Mattermost, and more) for all your Stackhero services in just a few minutes.

Grafana dashboard showing an instance in real timeGrafana dashboard showing an instance in real time

Stackhero provides a "Service Discovery" HTTP endpoint that returns real-time metrics from your instances in Prometheus format.

Here is the big picture:

  1. Your Prometheus server connects every 15 seconds to Stackhero's API to retrieve real-time metrics from your instances.
  2. Your Prometheus server triggers alerts using Alert Manager when defined conditions are met.
  3. Your Grafana server connects to your Prometheus server to display dashboards that show your Stackhero instances.

To start, you need to generate a token that your Prometheus server can use to connect to Stackhero's API.

  • Connect to your Stackhero dashboard.
  • In the left menu, navigate to Prometheus.
  • Click on Create a token.
  • Add a description and, if necessary, limit IP access (leave 0.0.0.0/0 to allow any IP).
  • Copy the generated Prometheus configuration.

Prometheus token creation in the Stackhero dashboardPrometheus token creation in the Stackhero dashboard

Don't have a Prometheus server yet? With Stackhero you can start a managed Prometheus in just 2 minutes!

Open your prometheus.yml configuration file and add the "stackhero" job (previously generated) at the end of the file.

Here is an example configuration:

  - job_name: "stackhero"
    scheme: "https"
    basic_auth:
      username: "<ORGANIZATION_ID>"
      password: "<TOKEN>"
    http_sd_configs:
    - url: "https://api.stackhero.io/v1/prometheus/targets"
      refresh_interval: "15s" # Do not set it to less than 15 seconds!
      basic_auth:
        username: "<ORGANIZATION_ID>"
        password: "<TOKEN>"

Navigate to your Prometheus dashboard and go to Status > Service Discovery. You should see a "stackhero" service discovery entry registered.

Prometheus dashboard showing Stackhero service discoveryPrometheus dashboard showing Stackhero service discovery

Next, go to Status > Targets. You should see one endpoint for each Stackhero instance.

Prometheus dashboard showing Stackhero targetsPrometheus dashboard showing Stackhero targets

Congratulations! Your Prometheus server now retrieves real-time metrics automatically for all your services.

Don't have a Grafana server yet? With Stackhero you can start a managed Grafana in just 2 minutes!

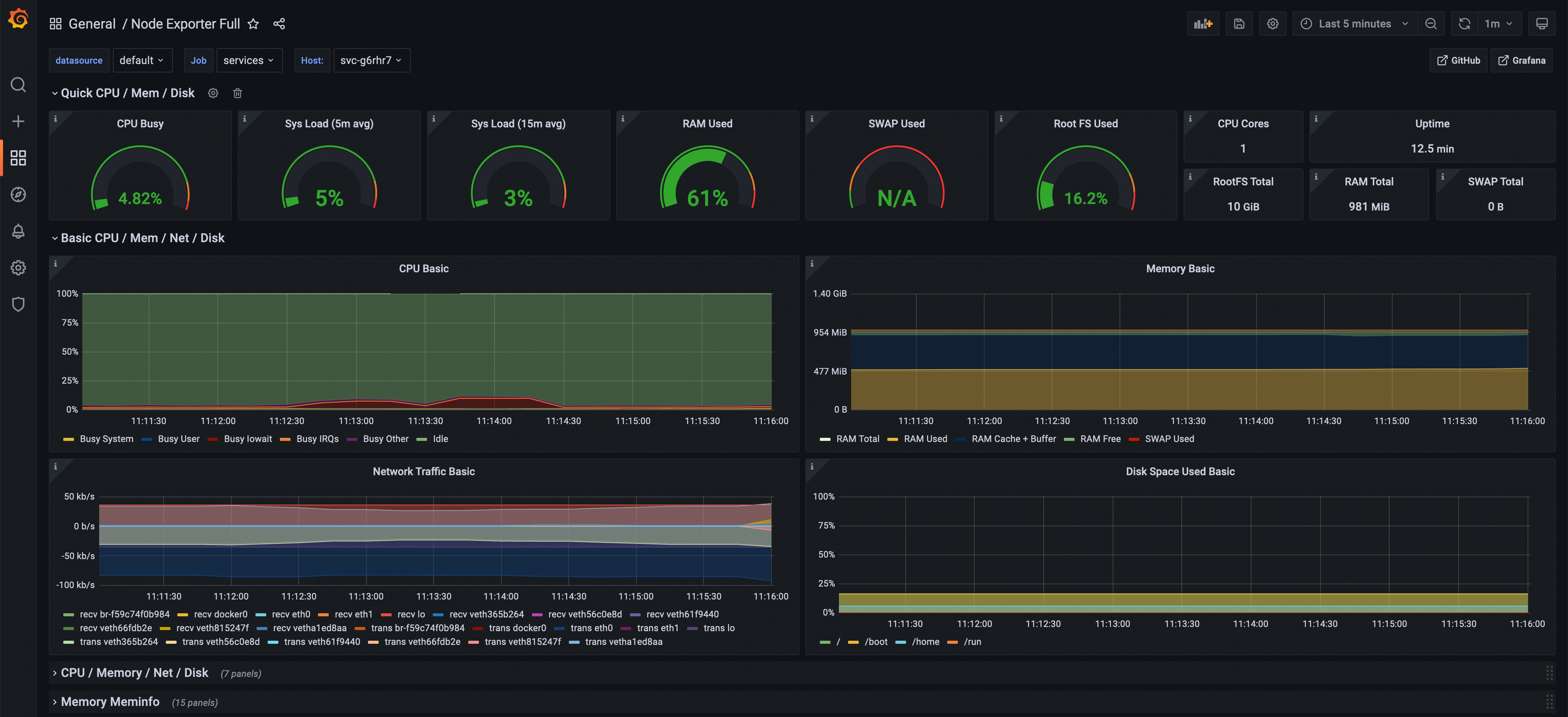
You can take advantage of a preconfigured dashboard in Grafana to display your instance metrics.

  1. In Grafana's web UI, go to Create > Import.
  2. In the Import via grafana.com section, set the ID to 1860 and click on the Load button.
  3. On the next page, select your Prometheus data source and click Import.

Grafana will generate a dashboard that instantly displays the data retrieved from Prometheus!

Grafana dashboard showing an instance in real timeGrafana dashboard showing an instance in real time

At the top left of the screen you can choose the instance you want to view by clicking on the host list.

Selecting an instance in the "host" listSelecting an instance in the "host" list

Congratulations, you can now monitor all your instances in real time!